- Vizija, poslanstvo in vrednote
-
Aktualno
- Novice
-
Dobre prakse in razvojni projekti
- Investicijski projekti
-
Raziskovalno razvojni projekti
- PEDvolution
- AHEAD
- Digitalni dvojček distribucijskega omrežja
- Travinje ++
- Creators
- OneNet
- Umetna inteligenca
- Ekvilibrij
- Konzorcij za zeleno transformacijo
- Lokalni trg prožnosti (projekt DN-FLEX)
- Priključna zmogljivost distribucijskega omrežja
- TrafoFlex
- SmartEAM
- Izraba prožnosti v energetskih postrojenjih
- StoreMore
- ALiEnS-SOC
- HEDGE-IoT
- OPTI-AI
- EdgePMU-5G IoT
- Dobre prakse
- Lokalni energetski koncepti
- Javna naročila
- Oddaja apartmajev
- Poslovanje Skupine Elektro Gorenjska
- Zaposlovanje v Skupini Elektro Gorenjska
- Za javnost
- Za delničarje
- Družbena odgovornost
- Elektro Gorenjska
- Gorenjske elektrarne
- 60 let Elektra Gorenjska
- Poletna šola Transformator
EdgePMU-5G IoT
EdgePMU-5G IoT (Power grid observability with PMU devices and 5G)
EdgePMU-5G IoT je razvojno raziskovalni podprojekt v okviru evropske pobude TARGET-X, ki se osredotoča na naprednejše spremljanje razmer v nizkonapetostnem distribucijskem omrežju. Cilj je integracija EdgePMU merilnih naprav ter vzpostavitev mehanizma za preizkus realno časovne komunikacije v 5G tehnologiji.
Krovni projekt TARGET-X
V energetiko usmerjeni del projekta se ukvarja z implementacijo in uporabo 5G povezljivosti na dva načina: spremljanje stanja elektroenergetskega omrežja ter za povečanje energijske preglednosti porabe.
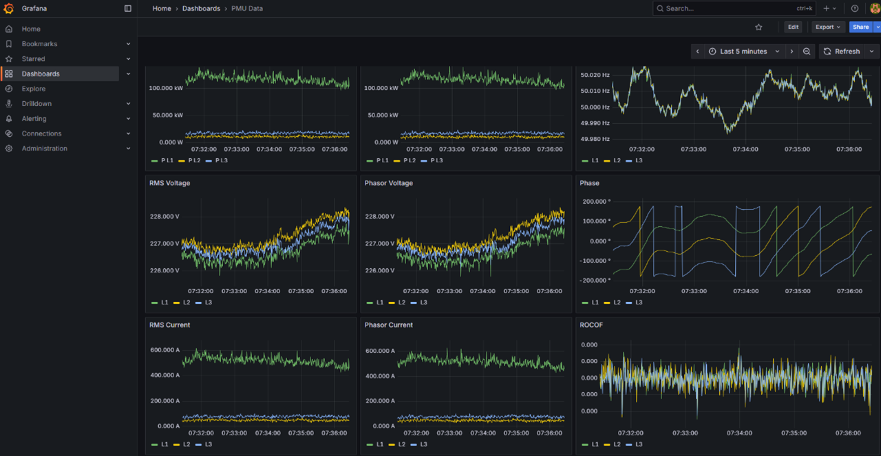
Preizkus naprave 5G-edgePMU se je izvedel pod naslovom »Grid Monitoring in a European Grid«. Naprava vzorči podatke fazorjev s frekvenco 6,4 kHz, meritve pa se hranijo tako lokalno kot na lokaciji RWTH Aachen. Postavitev je bila izvedena v petih evropskih državah, med drugim tudi v Sloveniji, v sodelovanju z Elektro Gorenjska.
Glavni cilji projekta TARGET-X so:
- uporaba 5G SA (standalone) in 5G NSA (non-standalone) povezljivosti,
- uporaba razvite platforme za oddaljeno konfiguriranje in upravljanje terenskih naprav,
- primerjava frekvence omrežja med državami, ki kaže zelo tesno ujemanje (indikator kakovostne sinhronizacije meritev).
Fokus projekta EdgePMU-5G IoT
V distribucijskem omrežju se pojavljajo raznolike motnje, pri katerih so za analizo koristni podatki z višjo časovno ločljivostjo. Projekt se usmerja v zaznavanje in analizo pojavov, kot so preobremenitve, prenapetosti, harmonične motnje in flikerji. Med drugim projekt naslavlja preizkus kvalitete in zanesljivosti prenosa podatkov po javnem mobilnem omrežju 5G.
Za pilotne lokacije smo izbrali številne NN TP, na katerih so bile z obstoječo merilno opremo (MC 750) zaznane večje motnje. Med temi je bilo izbranih pet kritičnih lokacij, zaradi zamud pri dobavi merilne opreme pa smo uspešno opremili le eno lokacijo – TP Laze.
Zaključki
Merilne naprave EdgePMU-5G IoT primarno komunicirajo po 5G omrežju, zaledno po 4G omrežju (odvisno od pokritosti). Glede na analizo komunikacijskih poti lahko trdimo, da je 5G tehnologija pripravljena na tovrstne operacije. Podatki zajeti z EdgePMU-5G se dobro dopolnjujejo z obstoječimi merilnimi centri MC750 in nudijo podrobnejši vpogled v stanje električne energije. Po naših ocenah tehnologija sicer še ni pripravljena za produkcijski nivo, zato uvajanje v uporabo ne bo izvedeno, opažamo pa potencial tovrstnih produktov.

Vloga partnerjev na podprojektu EdgePMU-5G IoT
- INDA d.o.o. je prijavitelj podprojekta in vodilni partner odgovoren za koordinacijo ter za razvoj in implementacijo komunikacijskih protokolov IoT mehanizma, ki poveže PMU naprave z mobilnim omrežjem ter omogoča zbiranje podatkov v realnem času.
- Elektro Gorenjska, d. d., zagotavlja testne lokacije in sodeluje pri namestitvah na pilotnih NN-TP ter pri modeliranju in analizi podatkov ter spremljanju delovanja omrežja.
- RWTH Aachen University pa so sodelovali pri razvoju in prilagoditvah ter dobavi EdgePMU naprav in pri strokovni podpori med opremo lokacij.
Podatki o izvedbi projekta
Ocena stroškov: 120.000 EUR
Sofinanciranje za Elektro Gorenjska: 60.000 EUR
Trajanje projekta: 11 mesecev
Realizirani stroški: 91.640,43 EUR
Sredstva financiranja izvirajo iz sheme HORIZON-JU-IA (Horizon Europe) v povezavi s TARGET-X, ki je nudil finančno podporo tretjim osebam - Financial Support for Third Parties (FSTP). Od tega 26 podprojektov v prvem in 40 podprojektov v drugem odprtem razpisu. Zahvaljujemo se Agenciji za energijo za podporo in omogočeno sofinanciranje v okviru sheme upravičenja stroškov raziskav in inovacij, ki je prispevalo k izvedbi projekta EdgePMU-5G IoT.
Več o projektu:
TARGET-X | TRIAL PLATFORM FOR 5G EVOLUTION

